What You Need To Know About Appdynamics Reviews In 2023


AppDynamics Reviews, Cost & Features GetApp Australia 2021
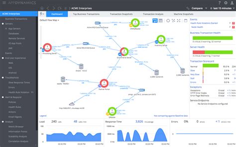
AppDynamics Reviews, Cost & Features GetApp Australia 2021 from www.getapp.com.au

Introduction

AppDynamics is a powerful application performance monitoring (APM) tool that helps businesses gain visibility into the health and performance of their apps. As the popularity of AppDynamics continues to grow, so does the need for reliable AppDynamics Reviews. This article will take a look at what AppDynamics Reviews can tell us in 2023, and why it’s important to get accurate, up-to-date information on AppDynamics.

What AppDynamics Reviews Tell Us

AppDynamics Reviews provide insights into the features, ease of use, and overall performance of the AppDynamics platform. Reviews can provide feedback on the effectiveness of AppDynamics’ analytics and performance monitoring capabilities, as well as its ability to identify and diagnose problems quickly. Reviews can also help to determine if AppDynamics is the right tool for your business and what other APM tools may be better suited for your needs.

Reasons to Read AppDynamics Reviews

AppDynamics Reviews can give you a better understanding of the platform, its features, and its performance. Reading AppDynamics Reviews can also help you make more informed decisions about which APM tool is right for your business. Reviews can also provide insights into the user experience with AppDynamics and how the platform compares to other APM solutions.

What to Look for in AppDynamics Reviews

When reading AppDynamics Reviews, it’s important to look for reviews that provide an unbiased opinion of the platform. The best AppDynamics Reviews are written by users who have actually used the platform and can provide honest feedback on their experience. It’s also helpful to look for reviews that focus on specific features or use cases, as this can give you a better understanding of how AppDynamics works in practice.

Benefits of AppDynamics Reviews

AppDynamics Reviews can provide valuable insights into the platform, its features, and its performance. Reading AppDynamics Reviews can also help you choose the right APM tool for your business. Reviews can help you understand how the platform works in practice, as well as the user experience. Additionally, AppDynamics Reviews can provide helpful information about how AppDynamics compares to other APM solutions.

Where to Find AppDynamics Reviews

AppDynamics Reviews can be found on the company’s website, as well as through third-party review sites. It’s important to read AppDynamics Reviews from multiple sources in order to get a more accurate picture of the platform. Additionally, it’s helpful to look for reviews that are written by experienced AppDynamics users in order to get the most accurate information.

Conclusion

AppDynamics Reviews are an important tool for understanding the features, ease of use, and overall performance of the AppDynamics platform. Reading AppDynamics Reviews can help businesses make more informed decisions about their APM tool. Reviews can provide insights into the user experience with AppDynamics and how the platform compares to other APM solutions. When looking for reviews, it’s important to read reviews from multiple sources and look for reviews written by experienced AppDynamics users.


Tidak ada komentar:

Featured Post

Best Maneuvers for Battle Master BG3: Unleashing Tactical Brilliance

 Best Maneuvers for Battle Master BG3: Unleashing Tactical Brilliance -  Welcome, fellow adventurers, to the realm of Baldur's Gate 3, w...